Skip to Content Facebook Feature Image

Virtana Extends AI Factory Observability to Nutanix Agentic AI Environments

News

Virtana Extends AI Factory Observability to Nutanix Agentic AI Environments
News

News

Virtana Extends AI Factory Observability to Nutanix Agentic AI Environments

2026-04-08 21:03 Last Updated At:21:11

PALO ALTO, Calif.--(BUSINESS WIRE)--Apr 8, 2026--

Virtana today announced AI Factory Observability for Nutanix Agentic AI environments, extending system-aware observability across Nutanix Cloud Infrastructure and Nutanix Enterprise AI. As enterprises adopt agentic AI, the operational challenge shifts from building models and deploying individual agents to running infrastructure that can scale reliably under dynamic, high-concurrency demand. To address this, Virtana is expanding AI Factory Observability from Nutanix Cloud Infrastructure into Nutanix Enterprise AI, extending visibility and control from the infrastructure layer into AI platforms and model-driven workloads. This integration provides infrastructure and platform teams with a shared operational foundation for managing Nutanix Agentic AI environments in production.

This press release features multimedia. View the full release here: https://www.businesswire.com/news/home/20260408676605/en/

“As enterprises adopt the Nutanix Agentic AI platform to build and run intelligent, distributed AI systems, understanding how those workloads behave across infrastructure and services becomes critical,” said Luke Congdon, VP of Product Management at Nutanix. “Virtana’s extension of observability into Nutanix Enterprise AI helps provide that visibility, enabling organizations to operate AI factories with greater performance, efficiency, and control.”

Virtana’s AI Is Breaking Human-Managed Operations research highlights the scale of this shift, with 75% of enterprises reporting double-digit AI job failure rates and more than half citing infrastructure bottlenecks that reduce throughput, increase cost per token, and limit the ability to scale concurrent agent workloads.

Virtana Extends Observability into Nutanix Enterprise AI

“Enterprises have proven they can stand up AI infrastructure,” said Paul Appleby, CEO of Virtana. “The challenge now is operating agentic AI environments where systems reason, adapt, and act across distributed resources. These are dynamic systems that demand full-stack visibility and control to optimize GPU utilization, manage cost efficiency, and support thousands of concurrent agents with the performance and governance required for production at scale.”

Nutanix Agentic AI establishes a broader platform for building and operating AI factories. Within that architecture, Nutanix Enterprise AI is the layer where models, agent services, and enterprise AI workflows are deployed, connected, and scaled. As these environments move into production, understanding how AI services behave across the full stack becomes the defining operational challenge, spanning inference performance, GPU consumption, infrastructure contention, and system reliability.

“AI workloads are no longer static. They are increasingly agentic, continuously adapting how they consume infrastructure,” said Amitkumar Rathi, Chief Product Officer at Virtana. “By extending AI Factory Observability into Nutanix Enterprise AI, we give organizations end-to-end visibility and control across the layer where AI services are built and operated, while connecting that activity back to the infrastructure supporting it. Platform teams can manage performance, reliability, and cost with greater precision, and data teams gain the operational context required to run AI in production with confidence.”

Virtana AI Factory Observability spans Nutanix Cloud Infrastructure into Nutanix Enterprise AI in a single operational view, giving infrastructure and platform teams the visibility they need to understand and manage the full environment powering agentic AI. Teams can correlate AI workload behavior with the underlying compute, GPU, storage, and orchestration resources required to run it, connecting signal across every layer into a coherent picture of system performance.

Virtana addresses this new operational requirement by delivering:

Virtana AI Factory Observability for Nutanix Agentic AI at Nutanix .NEXT 2026

Virtana will demonstrate AI Factory Observability for Nutanix Agentic AI at Nutanix .NEXT 2026 in the AI Pavilion at the .NEXT Solutions Expo. Live demonstrations will show how organizations can connect agent behavior to full infrastructure context—linking token generation, workload performance, and GPU utilization across Nutanix environments, from model pipelines to distributed infrastructure dependencies.

Additional Resources

About Virtana

Virtana delivers a unified observability platform for hybrid and multi-cloud environments, with full-stack AI observability spanning applications, services, data pipelines, GPUs, CPUs, networks, and storage. Powered by high-fidelity data and designed for agentic AI systems, Virtana provides end-to-end observability across infrastructure and AI workloads—correlating performance, cost, and system behavior in real time.

By delivering visibility and control across distributed systems, Virtana enables organizations to optimize performance, reduce waste and cost, strengthen resilience, and operate AI infrastructure with governance and efficiency at scale. Trusted by Global 2000 enterprises and public sector organizations, Virtana supports mission-critical operations across multi-cloud, on-premises, and edge environments.

Learn more at virtana.com.

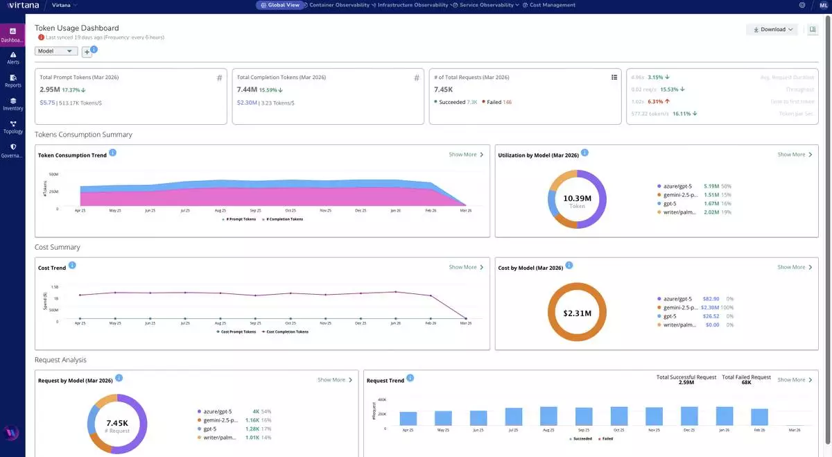
Virtana AI Factory Observability extends visibility into token consumption, model utilization, request trends, latency, and cost, helping teams connect AI service behavior to infrastructure performance and economics behind production agentic AI workloads in Nutanix environments.

Virtana AI Factory Observability extends visibility into token consumption, model utilization, request trends, latency, and cost, helping teams connect AI service behavior to infrastructure performance and economics behind production agentic AI workloads in Nutanix environments.

Virtana AI Factory Observability provides a unified view of GPU fleet spend, utilization, efficiency, and wasted cost across AI and Nutanix environments, helping infrastructure and platform teams identify underused resources, reduce waste, and improve operational control at scale.

Virtana AI Factory Observability provides a unified view of GPU fleet spend, utilization, efficiency, and wasted cost across AI and Nutanix environments, helping infrastructure and platform teams identify underused resources, reduce waste, and improve operational control at scale.

Iran, the United States and Israel agreed to a two-week ceasefire on Tuesday, an 11th-hour deal that allowed U.S. President Donald Trump to pull back from his threats to unleash a bombing campaign that would destroy Iranian civilization. But attacks in Iran and Gulf Arab countries were reported on Wednesday, throwing the deal into question.

Global leaders on Wednesday welcomed the ceasefire announcement and subsequent reopening of the strait. Israeli Prime Minister Benjamin Netanyahu’s office said it supports Trump’s decision to suspend strikes against Iran for two weeks, but that it doesn’t include the war with Hezbollah in Lebanon.

The plan also includes allowing both Iran and Oman to charge fees on ships transiting through the Strait of Hormuz, a regional official said Wednesday on condition of anonymity to discuss internal deliberations. The strait is in the territorial waters of both Oman and Iran. The world had considered the passage an international waterway and never paid tolls before.

Here is the latest:

The Pentagon chief did not offer any details about whether Iran had agreed to Trump’s statement that the U.S. would work with them to “dig up” the buried material.

However, Hegseth said Iran will “give it to us voluntarily,” or the U.S. might do “something like” its strikes last summer with Israel hitting Iran’s nuclear sites.

“We reserve that opportunity,” Hegseth said.

The defense ministry said 28 drones were fired at the oil-rich country on Wednesday morning, in what it described as a “large-scale series of Iranian attacks.”

Col. Saud Al-Atwan, the ministry spokesman, said the attacks, which came after the ceasefire announcement, reflect “clear determination to persist in targeting the country’s security and vital capabilities.”

Gen. Dan Caine, the chairman of the Joint Chiefs of Staff, said more than 13,000 targets have been struck in operations against Iran, destroying 80% of Iran’s air defense systems and attacking 90% of its weapons factories.

Caine told reporters at a Pentagon briefing that more than 90% of Iran’s regular naval fleet has been sunk, “including all major surface combatants” with 150 ships now “at the bottom of the ocean.”

Caine added that the operation included the consumption of “more than 6 million meals, and by my estimate, more than 950,000 gallons of coffee, 2 million energy drinks and a lot of nicotine.”

“We own their skies,” Hegseth told reporters Wednesday, even though Iranian forces shot down two U.S. military jets on Friday.

Largely repeating his claims that Iran had been badly defeated, Hegseth said the U.S. and Israel had achieved a “capital ‘V’ military victory” and said Iran’s military no longer poses a significant threat to U.S. forces or the region.

Gen. Dan Caine, chairman of the Joint Chiefs of Staff, said U.S. strikes have significantly set back Iran’s military and defense industrial base, but also said the military would stand ready to resume strikes if the ceasefire fails.

The Pentagon “for now, for now, has done its part,” Defense Secretary Pete Hegseth said Wednesday during a news conference. “We stand ready in the background to ensure Iran upholds every reasonable term.”

Hegseth praised the “bravery and sheer guts” of the U.S. military and said the operation had hobbled Iran’s regime. He said nobody makes a better deal than Trump.

The Israeli military chief of staff said on Wednesday that Israel will continue to “utilize every operational opportunity” to strike Hezbollah after the military said it struck more than 100 targets within 10 minutes across Lebanon, the largest wave of strikes since March 1.

Lt Gen. Eyal Zamir said Israel will continue striking Hezbollah to protect Israel’s northern residents, who have come under heavy fire from Hezbollah. The Israeli strikes caused panic during Lebanon’s afternoon rush hour as plumes of black smoke rose over several neighborhoods across the capital.

Dan Caine, chairman of the Joint Chiefs of Staff, said in a news conference at the Pentagon Wednesday that the U.S. military had three objectives in Iran: to destroy Iran’s ballistic missile and drone capabilities, to destroy its navy, and to destroy its defense industrial base.

The president and members of his administration have offered varying objectives throughout the 5 1/2-week war and have shifted them throughout, despite claiming they have not changed.

Trump has at times named five objectives, but has changed them.

Other objectives have included eliminating Iran’s air force, blocking Iran’s path to a nuclear weapon, cutting off support for its proxy groups and protecting allies in the Middle East.

A series of Israeli airstrikes hit at least five different neighborhoods in the heart and along the coast of Beirut on Wednesday, Lebanon’s National News Agency reported.

The simultaneous strikes during rush hour caused panic around the capital.

Two French former detainees in Iran who were allowed to return to France on Wednesday described years “under constant threat” in Tehran’s Evin prison, where many dissidents are held.

Cécile Kohler, 41, and Jacques Paris, 72, had been staying in French diplomatic premises in Tehran since their release in November after more than three years in detention on spying charges, which Paris called unfounded.

The two were received by President Emmanuel Macron in Paris hours after arriving. French authorities said the pair left Iran by road into neighboring Azerbaijan on Tuesday before flying to Paris.

Kohler thanked those who helped secure their release “from the hell of Evin, where we experienced daily horror,” adding: “We realize how narrowly we escaped, because it could have been much worse.”

“We were under constant threat,” Paris said. “We had no right to read or write. Whenever we left our cell, we were blindfolded.”

“We are not broken,” he added. “We will bear witness … and we will enjoy life again.”

The White House says “nothing is final” over plans for in-person talks over Iran.

In response to questions about whether U.S. Vice President JD Vance would be participating in U.S.-Iran talks expected to be held later this week in Pakistan, White House press secretary Karoline Leavitt said in a statement, “There are discussions about in person talks, but nothing is final until announced by the President or the White House.”

The vice president was in Hungary, where he was supporting. Prime Minister Viktor Orbán ahead of upcoming elections.

“As we have seen in Gaza and Lebanon, ceasefires have often been violated unilaterally. Hopefully, this time they will remain committed, the ceasefire will hold, and our people will stay steadfast until we achieve final results,” said Ezzat Papar, a Tehran resident.

“When dialogue and negotiation are possible, we should pursue our demands that way,” said Alireza Khoddami, a 60-year-old taxi driver in Tehran.

“How long have we been under sanctions, and what progress have we truly made? In my view, it is the people and the country who continue to suffer. This is a valuable opportunity. We are in a strong position and have the upper hand,” Khoddami said.

The World Health Organization said it welcomed the two-week ceasefire between the U.S. and Iran, but warned an additional ceasefire is needed between Israel and Hezbollah as more than 1 in 5 Lebanese have been displaced.

“Further violence and displacement will continue to devastate the Lebanese health system and disproportionately impact the most vulnerable—including people with chronic conditions, the elderly and children,” said Dr. Hanan Balkhy, the WHO regional director.

Balkhy spoke at a news conference describing the organization’s emergency response across the Middle East.

He added that regional hospitals and health facilities are operating under intense strain, especially in Iran, where more than 33,000 are injured and more than 2,300 have been killed.

Financial markets see the two-week ceasefire reached between the U.S. and Iran as reducing the threats to global energy supplies, with the global benchmark for crude oil falling roughly 14% to $94 a barrel in Wednesday morning trading.

But oil prices are still higher than before the start of the Iran war, a sign that uncertainty persists about the conflict and the flow of tankers through the Strait of Hormuz, which now appears to be under Iran’s control.

Brent crude oil futures were trading at $72.29 a barrel before the war began.

Israel’s military said it struck more than 100 Hezbollah targets within a space of 10 minutes in Beirut, southern Lebanon and the Beqaa region, calling it the largest coordinated strike in the current war.

The military noted the targets included missile launchers, command centers and intelligence infrastructure.

Many were located within civilian areas and Israel accused Hezbollah of using civilians as human shields.

“The State of Lebanon and its civilians must refuse Hezbollah’s entrenchment in civilian areas and its weapons build-up capabilities,” Israel’s military said.

A series of Israeli strikes hit several areas in central Beirut Wednesday without warning, the state-run National News Agency reported.

Loud booms could be heard throughout the city and smoke was rising from several points.

It was not immediately clear what was targeted, but several of the strikes were in busy commercial locations.

Since the outbreak of the latest Israel-Hezbollah war on March 2, Israel has regularly struck southern and eastern Lebanon and Beirut’s southern suburbs but rarely in the center of Beirut.

There was no immediate report on the number of casualties.

The strikes came hours after a ceasefire was announced in the U.S.-Israeli war with Iran. Israel has said the agreement does not extend to Lebanon, although mediator Pakistan said it does.

U.S. President Donald Trump said Wednesday the U.S. will work with Iran to “dig up and remove” its enriched uranium that was buried under joint U.S-Israeli strikes last summer.

Trump said on social media, “There will be no enrichment of Uranium,” and that none of the material had been touched since the June attacks.

He previously said the U.S. would retrieve the deeply buried material, which is expected to be an intensive undertaking, if it struck an agreement with Iran.

“We are, and will be, talking Tariff and Sanctions relief with Iran,” Trump said.

Although Trump had said on Tuesday the U.S. found a 10-point ceasefire proposal from Iran “workable,” the president on Wednesday suggested many of the points in his 15-point plan, which Iran had rejected, had been agreed to.

Iran has neither said that nor confirmed it would work with the U.S. to retrieve the buried uranium.

The government in Europe’s biggest economy is calling for “realistic expectations” after the ceasefire announcement.

German officials say their country doesn’t have a supply problem but point to the effect of the closure of the Strait of Hormuz on the global market.

Government spokesperson Sebastian Hille noted “significant setbacks” are possible at any time in the peace process, damaged production facilities need to be repaired, reopening the strait will take time, and ships will take weeks to make their journeys.

He said it will take time for significant price reductions to show up.

During a call Wednesday with Iranian Foreign Minister Abbas Araghchi, Turkish Foreign Minister Hakan Fidan expressed Turkey’s satisfaction with the planned two-week pause in fighting.

He also stated Turkey, which has been involved in efforts to end the war, would keep working toward a permanent peace.

Turkish President Recep Tayyip Erdogan said the ceasefire should be implemented fully and shielded from possible “provocations and sabotage.”

“It is our genuine wish that our geography, which has suffered greatly from war, conflict, tension, and oppression, will soon achieve peace, tranquility, and stability,” Erdogan said in a message posted on X.

Speaking about the ceasefire agreement between the U.S. and Iran, Kremlin spokesman Dmitry Peskov said Russia “from the very beginning spoke about the need for swiftly shifting this escalation onto a peaceful track, onto a track of political and diplomatic contacts, negotiations.”

Peskov said that “given yesterday’s rather harsh statements from different sides, which elicited a lot of emotions around the world,” Moscow welcomed the news.

“We welcome the decision not to follow the path of military escalation further, not to carry out strikes on civilian targets,” Peskov said. “We consider this to be very important.”

The Kremlin spokesman expressed hope that “each side will be able to defend its interests not through armed intervention, but at the negotiating table.”

At the end of his weekly general audience Wednesday, Pope Leo XIV called the ceasefire a “sign of true hope” and repeated a call for the faithful to join him in a peace prayer vigil Saturday in St. Peter’s Basilica. The previous day, the pope condemned U.S. President Donald Trump’s threat to destroy Iranian civilization as “truly unacceptable” and said that any attacks on civilian infrastructure would violate international law. Meanwhile, Italy’s foreign minister welcomed the ceasefire as a positive sign for both peace in the Mideast and the Italian economy. Foreign Minister Antonio Tajani wrote on social media: “Iran cannot be allowed to possess nuclear weapons, and it is right that the U.S. does not bomb the civilian population.”

A Hezbollah official says the militant group backed by Iran is giving a chance for mediators to secure a ceasefire in Lebanon.

In the meantime, the official said, “We have not announced our adherence to the ceasefire since the Israelis are not adhering to it.”

He spoke on condition of anonymity because he was not authorized to comment publicly.

Israel has said the agreement reached to halt the U.S.-Israeli war with Iran does not extend to its war against Hezbollah in Lebanon, although Pakistan, which mediated the agreement, said the two-week cessation of hostilities included Lebanon.

The Hezbollah official said the group will not accept a return to the pre-March 2 status quo, when Israel carried out near-daily strikes in Lebanon despite a ceasefire being nominally in place since the last full-blown Israel-Hezbollah war ended in November 2024.

“We will not accept for the Israelis to continue behaving as they did before this war with regards to attacks,” he said. “We do not want this phase to continue.”

Authorities in the United Arab Emirates said police have detained 375 people across the capital, Abu Dhabi, over the course of the war.

Abu Dhabi police said the people are from various countries and were detained for filming and “disseminating false information” on social media.

It said the cases have been referred to prosecutors for allegations of violating the UAE’s laws aimed at “protecting the society.”

Gulf countries have cracked down on people who have filmed impacted sites throughout the war, with hundreds detained, including migrant workers.

Lebanon President Joseph Aoun said he hopes the two-week agreement is a “first step” toward final and comprehensive agreements for regional crises.

Israel and the Hezbollah militant group are at war in Lebanon and Israel denies they are part of the agreement, while mediators Pakistan and Egypt, as well as France, say Lebanon is included.

“The President affirmed the Lebanese state’s ongoing efforts to ensure regional peace encompasses Lebanon in a sustainable manner, based on the principles agreed upon by the Lebanese people,” Auon’s statement said.

He called on Israeli forces to withdraw from Lebanese territory and for Hezbollah and other non-state groups to disarm.

“The complete sovereignty of the state over all its territory, its liberation from any occupying presence, and the exclusive right to declare war and peace and to use legitimate force, solely in the hands of its constitutional institutions.”

Separately, Kuwait said it hopes the ceasefire will lead to a “comprehensive and permanent settlement.”

The foreign ministry in Kuwait, which is one of the nations that has been most impacted by Iranian attacks, called for adhering to the ceasefire to pave the way for dialogue between the warring parties, according to the state-run Kuwait News Agency.

Pakistan Prime Minister Shehbaz Sharif said Wednesday that Iran has confirmed it will attend talks with the United States on Friday in Islamabad.

It was not immediately clear who would represent Tehran at the negotiations.

Sharif’s office said he spoke for more than 45 minutes with Iranian President Masoud Pezeshkian, thanking Iran’s leadership for agreeing to a ceasefire and accepting Pakistan’s offer to host the talks.

Pezeshkian thanked Pakistan for its efforts and conveyed his best wishes to the country’s people, the office said.

Saudi Arabia welcomed the ceasefire deal between the U.S. and Iran and called for the unrestricted opening of the Strait of Hormuz.

The Saudi Foreign Ministry said in a statement that Riyadh supports efforts to achieve a permanent deal that addresses “all issues that have resulted in instability and insecurity over the past decades.”

The statement called for keeping the Strait of Hormuz open according to U.N. agreements governing international waterways “without any restrictions.”

An oil refinery on Iran’s Lavan Island came under attack Wednesday, hours after a ceasefire in the war was announced, Iranian state television reported.

The report said the attack came at 10 a.m.

It added that firefighters were working to contain the blaze but no one had been hurt.

It did not say who launched the attack.

U.S. Vice President JD Vance called the ceasefire agreement “a fragile truce” but offered no details

The vice president, who was speaking at an event in Hungary, said the deal that the U.S. struck with Iran was being misrepresented within Iran, though he didn’t offer details beyond saying the agreement included a ceasefire, plans to negotiate and the opening of the Strait of Hormuz.

“You have people who are lying about even the fragile truce that we’ve already struck,” Vance said.

Vance did not address speculation about whether he might travel to Pakistan to personally participate in talks with Iran. Vance’s office has not commented.

Vance said Trump told U.S. representatives who will be negotiating with Iran to do so in “good faith” but warned that Trump is “impatient to make progress.”

The U.S. is prepared to use “extraordinary economic leverage,” but Trump has instructed us “not to use those tools.”

“He’s told us to come to the negotiating table. But if the Iranians don’t do the exact same thing, they’re going to find out that the president of the United States is not one to mess around,” Vance said.

Vance said of Iran: “I think if they negotiate in good faith, we will be able to find a deal. That’s a big if. And ultimately, it’s up to the Iranians how they negotiate. I hope they make the right decision.”

Kuwait’s military said it has responded to an “extensive wave” of drone attacks targeting oil and power facilities despite the ceasefire announcement.

The military said it engaged 31 drones that targeted the oil-rich country since 8 a.m. Wednesday.

The attacks caused significant damage to oil and power facilities and water desalination plants.

The United Arab Emirates said Wednesday afternoon its air defenses were firing at an incoming Iranian missile barrage.

The UAE did not elaborate on where the attack was happening.

The announcement came hours after Iran, the U.S. and Israel reached a two-week ceasefire in the war.

Hezbollah legislator Ibrahim Al-Moussawi has warned of a response from Iran and its allies if Israel “does not adhere to a ceasefire.”

His comment to local television channel Al-Jadeed is the first from the militant group in Lebanon after the U.S. and Iran reached a ceasefire agreement mediated by Pakistan.

Iran-backed Hezbollah joined the war after firing rockets toward Israel on March 2 in solidarity with Tehran. Hezbollah has not issued an official statement since the ceasefire, but also has not yet claimed any strikes on Israel.

Israel has denied Lebanon’s inclusion in the agreement and said it will continue strikes against the small country. Pakistan, France and Egypt, which helped mediate the deal, all have confirmed Lebanon’s inclusion.

“The agreement includes Lebanon, according to its terms, and Iran insisted on this inclusion,” Al-Moussawi said.

Iran’s allies elsewhere, notably the Iraqi umbrella group the Islamic Resistance, announced it would halt its attacks.

French President Emmanuel Macron said the ceasefire agreement between the U.S., Israel and Iran “fully includes Lebanon,” which is in opposition to the stance taken by Israel as it continues an offensive there against the militant group Hezbollah.

Macron said the inclusion of Lebanon in the deal is “a good and even essential thing.”

“What we are witnessing today, both from what we have seen with the strikes and the occupation of southern Lebanon, cannot be a long-term solution, we know that,” Macron said.

Macron unsuccessfully backed Beirut’s earlier efforts to de-escalate and push back against an Israeli ground invasion that has displaced more than 1 million people.

Ukrainian President Volodymyr Zelenskyy used the ceasefire in the Middle East to again call for a halt to fighting in Ukraine.

“A ceasefire is the right decision that leads to ending the war,” Zelenskyy said in a post on X, adding that an agreement which “paves the way for diplomatic efforts” would save lives and stop the destruction of cities.

“Security must be guaranteed, and the interests of every nation must be taken into account when defining post-war arrangements,” Zelenskyy said, calling for freedom of navigation in the Strait of Hormuz.

Ukraine has “always called for a ceasefire” in the war with Russia and Kyiv would respond in kind if Moscow stops its strikes, he said.

Ceasefire efforts in Ukraine have yielded no results, with both sides continuing long-range strikes.

Pro-government demonstrators chant slogans as they hold Iranian flags and a poster of the Supreme Leader Ayatollah Mojtaba Khamenei in a gathering after announcement of a two-week ceasefire in the war with the United States and Israel, at the Enqelab-e-Eslami, or Islamic Revolution, Square, in Tehran, Iran, Wednesday, April 8, 2026. (AP Photo/Vahid Salemi)

Pro-government demonstrators chant slogans as they hold Iranian flags and a poster of the Supreme Leader Ayatollah Mojtaba Khamenei in a gathering after announcement of a two-week ceasefire in the war with the United States and Israel, at the Enqelab-e-Eslami, or Islamic Revolution, Square, in Tehran, Iran, Wednesday, April 8, 2026. (AP Photo/Vahid Salemi)

Mourners carry the flag-draped bodies of three members of the Gershovich family, killed when an Iranian missile struck their building, during their funeral in Haifa, Israel, Tuesday, April 7, 2026. (AP Photo/Ariel Schalit)

Mourners carry the flag-draped bodies of three members of the Gershovich family, killed when an Iranian missile struck their building, during their funeral in Haifa, Israel, Tuesday, April 7, 2026. (AP Photo/Ariel Schalit)

Men carry the coffins with the bodies of Pierre Mouawad, an official with the anti-Hezbollah Lebanese Forces party, and his wife during their funeral in Yahshush, Lebanon, Tuesday, April 7, 2026. (AP Photo/Emilio Morenatti)

Men carry the coffins with the bodies of Pierre Mouawad, an official with the anti-Hezbollah Lebanese Forces party, and his wife during their funeral in Yahshush, Lebanon, Tuesday, April 7, 2026. (AP Photo/Emilio Morenatti)

Iranian pro-government demonstrators burn the U.S. and Israeli flags during a gathering after announcement of a two-week ceasefire in the war with the United States and Israel, at the Enqelab-e-Eslami, or Islamic Revolution, Square, in Tehran, Iran, Wednesday, April 8, 2026. (AP Photo/Vahid Salemi)

Iranian pro-government demonstrators burn the U.S. and Israeli flags during a gathering after announcement of a two-week ceasefire in the war with the United States and Israel, at the Enqelab-e-Eslami, or Islamic Revolution, Square, in Tehran, Iran, Wednesday, April 8, 2026. (AP Photo/Vahid Salemi)

Recommended Articles